By now, you should already know that Azure comes with a lot of monitoring capabilities, including for virtual machines.
For the past few months, a new Azure Monitor for virtual machines has been in preview.
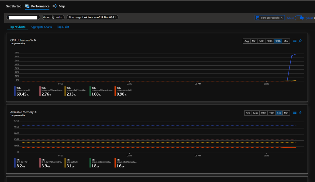
This new Azure Monitor provides better performance trends and dependencies views to assist in providing better troubleshooting capabilities and resource management.
Well, the news is out: this new Azure Monitor is now generally available. and you can take advantage of it very easily.
Connect to your Azure portal (https://portal.azure.com/) and search for Monitor
Then reach out the Virtual Machines blade, available under the Insights section
There you will get a banner notifying you about an available update
You can also browse using the tabs shown below to select what you want to enable for the update, even configuring an Azure policy (which should be already set as per best practices, if not this is a good time
)
If you click on the Upgrade all link from the banner, you will get the list of all resources going to be onboarded using the new monitor or similar information will be provided if you choose to update only certain type of resources (virtual machines, Workspace…)
You can confirm the process has been completed by looking for the VMInsights solution in the log analytics workspace
Then you can start using the new dashboards (you may to wait a little to gather the data)
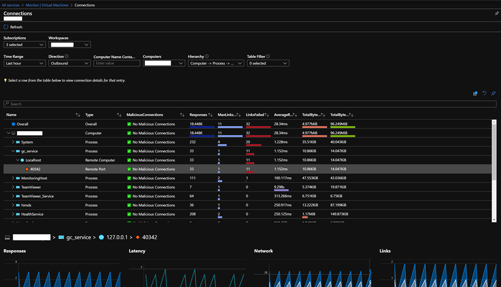
By selecting one to virtual machine, you can even have an in-deep view of the network connectivity
Enjoy

