You may already know what is Azure Log Analytics – if not, this is the solution to monitor the performance and health your resources (both on Azure and on-premises).
Well, the Azure Log Analytics cost and pricing tier management has been updated and is now more comprehensive.
To start using this is new comprehensive management cost blade, connect to you Azure portal (https://portal.azure.com/) and reach out to your Azure Log Analytics workspace
From there, forget the still present Pricing Tier link (hopefully this will be removed soon) and go to the Usage and Estimated Costs blade
From there you can easily switch to another pricing tier; you will note more pricing tiers are now available. While switching from a pricing tier to another you will also have an estimated cost for the new pricing
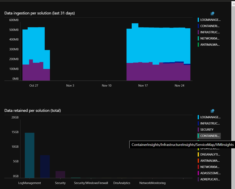
On the right side, you have a clear representation of your current Log Analytics costs to help you drill down to what is costing you
From the top, you have the various options to manage a daily cap and the data retention (a 7 days retention is always included, and you can not reduce to less than 30 days retention)

